Monitoring Web Service Availability
When using node autoscaling in Kubernetes, ensuring the availability of web services is always a concern. Therefore, it is essential to have a method to monitor web service availability.
You can follow the instructions in the README.md of the website-monitoring repository.
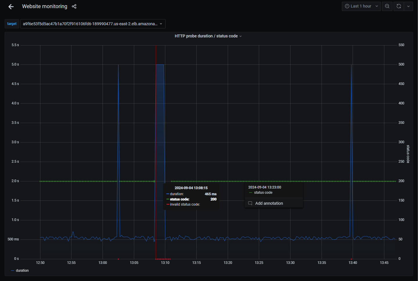
Below is an example of the monitoring page:

Last updated on